🇬🇧 English
🇫🇷 Français
🇸🇦 العربية
Try Demo Sign In

Know exactly which of your Jumia products are actually making you money — in real time.

We pull your orders from Jumia 24/7, calculate true profit after fees, shipping, and returns, and tell you what to scale or drop.

500+ active Jumia vendors
50K+ orders tracked
24/7 monitoring
Get Started 🎭 Try Demo

What you see inside Jumalyze

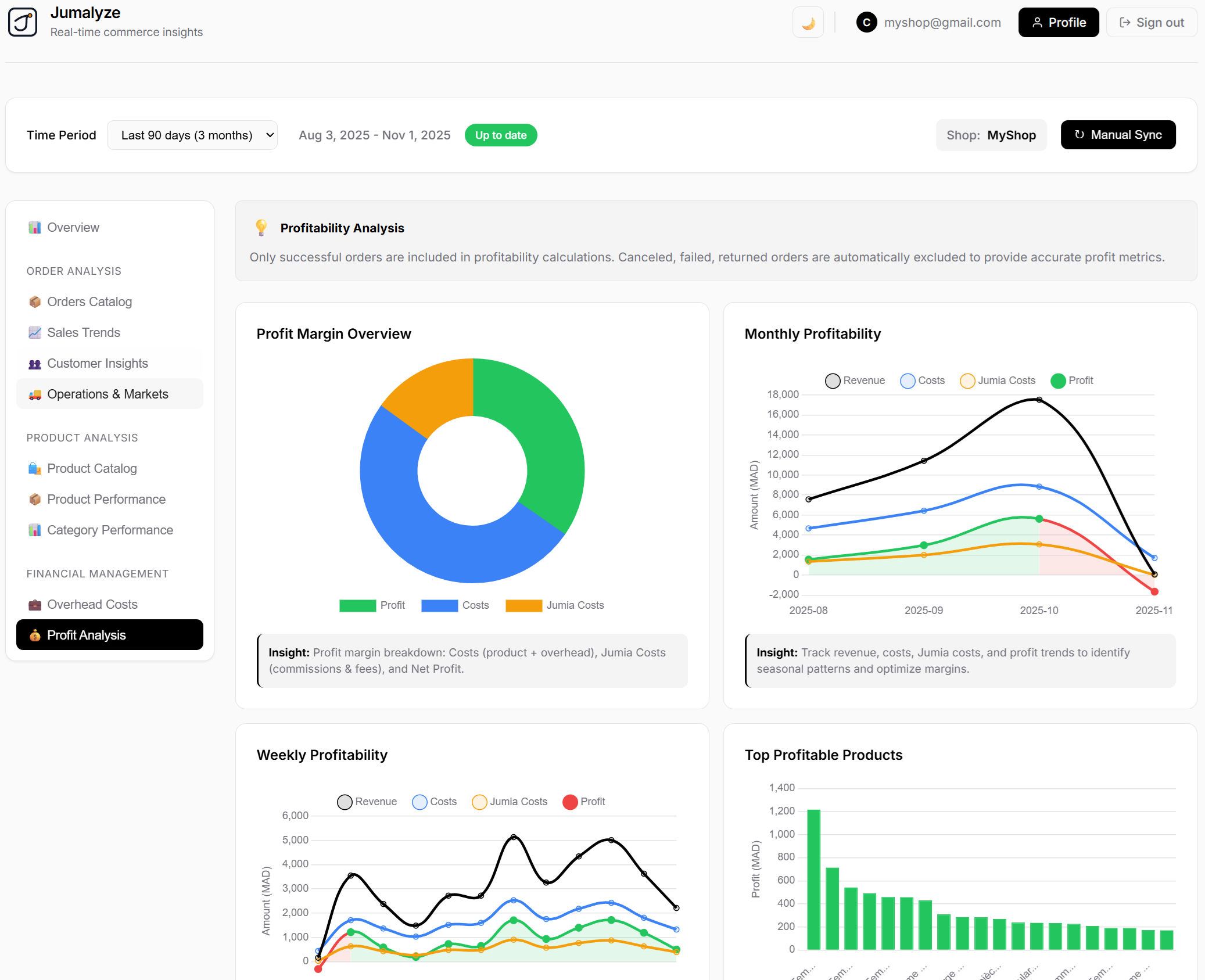
Your real profit, not just revenue
See true margin after fees, shipping, and returns — so you stop pushing fake winners.
Profit Dashboard
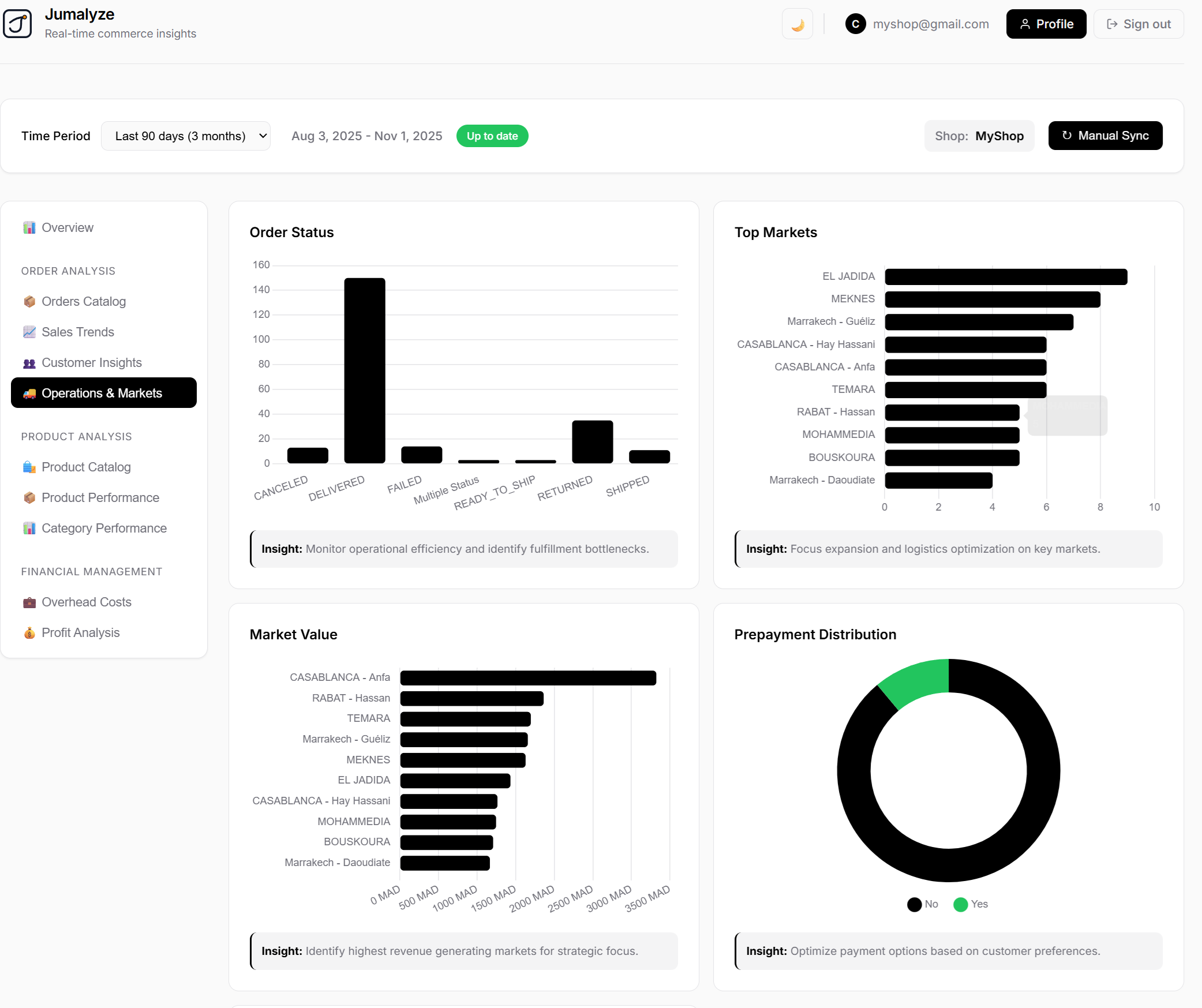
City-by-city demand
See which cities are buying the most this week so you restock the right products in the right location.
City Demand Dashboard
Product alerts before sales crash
Get warned when a top seller starts dropping so you can fix it before it dies.
Sales Alerts Dashboard

Stop guessing. Start knowing.

👁️
24/7 Store Monitoring
We watch your store 24/7 and warn you when sales drop.
💰
True Profitability
We show which SKUs are truly profitable after all Jumia fees.
📍
Smart Restocking
We tell you which city is buying the most so you restock correctly.
⚠️
Fake Winner Detection
We expose 'fake winners': high revenue but terrible margin.
📊
Always Current Data
No more Excel. Your numbers are always up to date.
🎯
Action-Ready Insights
We tell you what to scale and what to kill.

Who is Jumalyze for?

📦
You're doing 50+ orders/week
📊
You're tired of spreadsheets
💰
You want profit after fees, not just revenue
⚠️
You want warnings when a product starts dying

Simple pricing that gets you started fast

Start free, then switch when you're ready for a fuller workflow.

Free Start
A no-cost way to see your store's orders, profit signals, and alerts.
  • ✓ Connect your store
  • ✓ Review core profit insights
  • ✓ Upgrade later when you need more
Pro tier / next step
Need deeper monitoring or support? Keep using the free start, then contact us for the best fit.
Start free
No billing surprise. You stay in control.
Privacy first
We only use your store data to show insights. Read our Privacy Policy.
You own your data
Your store information stays under your control. Review the Terms of Use.
Support when you need it
We keep the experience simple and responsive so sellers can get moving quickly.
Start free

Real sellers. Real stores. Real profit wins.

Jumalyze is built for serious Jumia sellers who are done guessing and want to scale what actually makes money.

"We stopped pushing products that looked good but were actually losing money."
AM

Ahmed Mohammed

Electronics

"Now I know which city to target every morning."
FK

Fatima Kamara

Fashion

"I don't touch spreadsheets anymore."
OB

Olu Bakare

Home & Living

Stop losing money on fake winners.

See exactly what's profitable and what's killing your margin — starting today.

Get Started →